深圳市天行健機電設備有限公司 版權所有 [粵ICP備15112865號]
手機:18898764231 微信號:18898764231 郵箱:tianxingjian2024@163.com
地址:深圳市寶安區新橋街道萬豐社區中心路98工業城8棟
某某電子科技有限公司
廢氣智能控制系統改造方案說明
項目名稱:廢氣智能控制系統改造方案說明
編 號: TN20170423001
供 應 商: 深圳市天行健機電設備有限公司
日 期: 2017年05月09日
廢氣智能控制系統改造施工方案
一. 現狀分析
貴司樓頂廢氣凈化塔從建廠開始至今已使用7年以上,塔體及配電箱已經風化腐蝕,電箱箱底已上銹穿透,且放至加固鋼構平臺上,會存在以下隱患 :
1、臺風季節,抵御下降,易造成停機。
2、電箱箱體腐蝕,電線裸露,底座鋼構平臺,萬一漏電,對操 作保養人員存在生命安全。
3、電箱置于鋼構平臺上,運行中共振現象和高溫天氣,電箱散熱不良,影響電箱中變頻器和PLC穩定運行。
4、14套塔置于樓頂,臺風、烈日、夜間運行中,風機、噴淋泵、加藥泵出現異常,不易在最短時間發現。
以上圴對生產車間正常生產,存在較大隱患,特提出相應改善方案
二. 現有已改造完案例參考
1.下圖為天行健公司改造A客戶電鍍厚金線辦公室廢氣處理監控系統圖片

圖(一)
2、天行健公司改造A客戶樓頂電鍍厚金線廢氣電箱操作面板畫面

圖(二)
三.改善方案
結合貴司實地考察和貴司提出達到功能要求,特提出對貴司14個塔分成五大片區,集中制做五個大電箱,電箱外圍做個防雨隔熱房間,房間底做個水泥平臺,內裝個空調,從五個大電箱引監控信號線至3樓保全辦公室,每個塔風機電流、噴淋泵電流,加藥泵添加槽PH全在辦公室監控顯示屏顯出,實時監控每個塔運行狀況。
四.工程設計方案細節說明
1.電箱房防護設計立體圖

設計說明:
1)電箱底座減震防腐牢固設計:
用模板制做100mm水泥平臺,避免了鋼構平臺共振現象,同時又可預防雨水對電箱底座的浸蝕
2)電箱房隔熱防雨設計:
(1)安裝空調:夏天高溫時,讓電箱內電子元器件,在舒適溫度下穩定運行。
(2)有房間防護提升了對臺風暴雨季節的抵抗能力。
2、監控系統設計說明
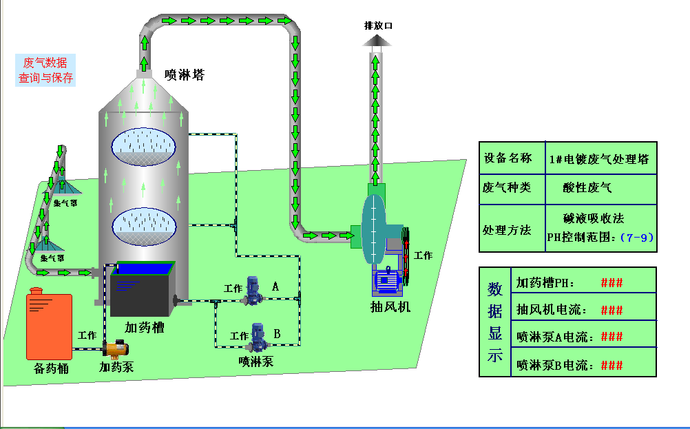
2.1 辦公室顯示畫面

精準設計說明:
1)直觀、動態:每一個塔獨立一個電流、PH值顯示畫面,廢氣塔名稱、廢氣類型、處理方法、泵工作時間全在一屏顯示。
2)實時、精準:實時顯示風機、噴淋泵工作電流,通過電流變化可精準知道風機、噴淋泵工作狀態,避免取接觸器接點信號,接觸器吸死時,誤判!廢氣塔處理槽PH值動態顯示,實時反映中和狀況。
3)實時、警報:14個塔運行中,任何一臺泵、PH值出現問題,圴實時警報顯示。
2.2、可實現在辦公室手動、自動直接起停功能

設計說明:
1)此功能可以實現,建議暫不開啟,。
2)風險評估:因廢氣塔全在樓頂,屬于遠距離操控,易出現人員在樓頂維修保養時,誤操作危及人員生命安全,故暫不開啟。
2.3、可實現在辦會室直接調整每個塔PH值

設計說明:
1)操作便捷:不用樓上樓下,直接在辦公室遠端設置。
2)PH值實時精準:動態顯示加藥泵工作狀態,實時精準
2.4、可生成工作曲線圖和EXCLE表格,便于歷史數據的存儲與查詢

設計說明:
1)分析直觀:通過觀察工作電流和PH值變化曲線,可直接判斷各時間段工作狀態。
2)存儲、查詢方便:自動生成的excle表格,便于日常工作統計記錄。
3、電控箱設計說明
3.1、電箱面板,維修保養操作直觀

3.2、一塔一斷路器,獨立檢修

3.3、精準電流實時監控器件

3.4、采用進口三菱模塊

五、施工計劃
步驟一:做好五個獨立電箱房基礎
步驟二:做好五個獨立電箱房
步驟三:安裝好五個電箱
步驟四:安裝好五個電箱與辦公室監控系統
步驟五:分階段拆裝變頻器和對接各個塔風機、噴淋泵、加藥泵
步驟六:辦公室監控畫面調試運行
六、改善前后效果對比

深圳市天行健機電設備有限公司 版權所有 [粵ICP備15112865號]
手機:18898764231 微信號:18898764231 郵箱:tianxingjian2024@163.com
地址:深圳市寶安區新橋街道萬豐社區中心路98工業城8棟